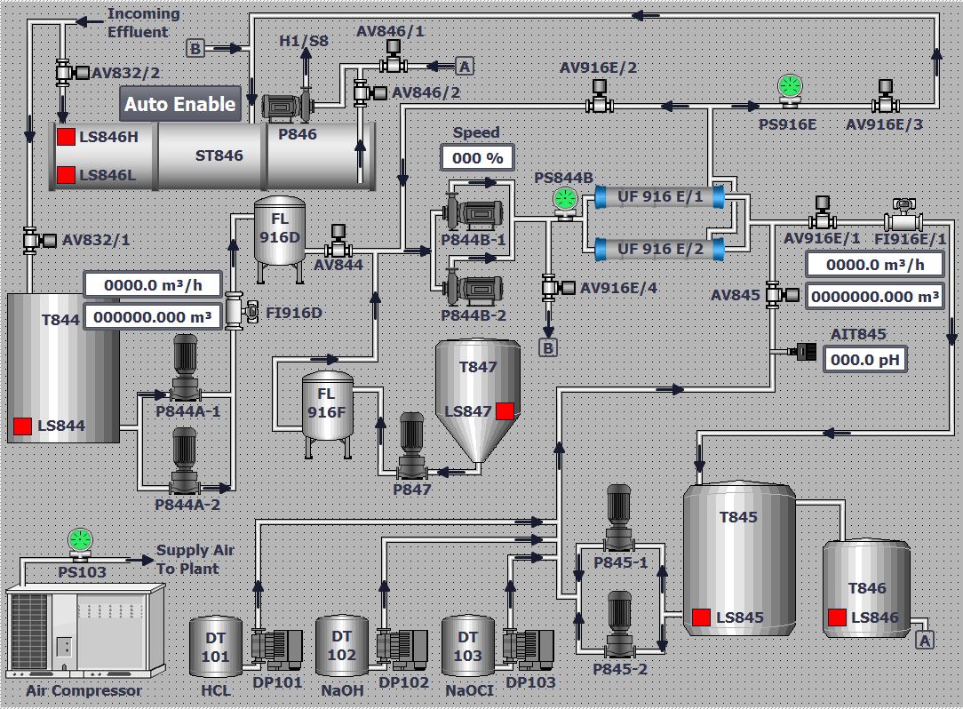
UF Data Testing Page